
方案描述
三维全波电磁场仿真工具SonicEM是一款通用型三维电磁仿真工具,由宁波德图科技有限公司开发。与其它商用三维电磁仿真软件相比,SonicEM致力于电子设计自动化,为工程实践服务,着力于解决工业界前沿问题,贴合实际设计流程,便于工程师操作使用。该软件在高频电路设计、天线设计、信号/功率完整性分析、电磁兼容、电磁散射和射频干扰等方面有着广阔的应用前景。应用领域覆盖包括电子、通信、物联网、汽车、生物和基础科学研究等。
功能简述
SonicEM具备交互式三维建模引擎,为用户提供多样化的几何建模工具。辅助工程师高效完成复杂电子工业产品的建模,为产品研发增添动力。软件支持多种主流几何格式,方便用户搭建多样化的产品设计工具链。 SonicEM具备灵活的网格生成引擎及配置接口。支持以波长为基准的网格密度设定,也可针对边界条件、激励或几何细节进行渐进式加密网格。综合应用这些网格控制方式能够实现最佳的网格效能,助力用户高效利用计算资源,降低研发成本。
应用案例
滑翔机的电磁散射特性模拟
高速互连信号完整性仿真案例
联系我们,询问详情
邮箱:sales@detooltech.com
电话:0574-86873331

方案描述
电-磁-热-力多物理仿真工具SonicMP是针对封装以及PCB等的多物理仿真平台,由宁波德图科技有限公司开发。目前市面上针对复杂精细三维结构的多物理仿真平台工具不健全,SonicMP以封装全新应用领域作为突破,以解决业界实际设计问题为目标,建立多物理仿真设计综合平台,辅助工程师快速准确完成设计。应用领域包括封装,智能手机,智能手表,服务器,物联网,可穿戴设备,Wi-Fi路由器,智能汽车等的设计开发。
功能简述
SonicMP是一款电-磁-热-力协同仿真设计工具。帮助用户确定在直流交流情况下电热互相影响的整板直流压降,趋肤效应,电流电压分布,功耗分布等。另外,也可以考虑由电磁造成的发热产生的热应力、形变等。
SonicMP具备丰富的结构编辑功能。包括ECAD数据导入后层叠编辑,键合线、bump、过孔、埋器件等的编辑。具备交互式三维建模引擎,满足3D结构部件标准编辑设计。软件支持.step、.dxf、ODB++
等多种主流商业格式。
SonicMP具备高效强大的三维仿真计算功能。拥有丰富的核心算法,同时具备高性能有限元求解器,矩量法求解器。针对不同应用场景,软件提供高精度的直接求解器、高效的迭代求解器以及快速算法。
SonicMP具备交互式三维建模引擎,为用户提供多样化的几何建模工具。支持标准几何体/面/线的编辑,布尔运算,空间变化等。辅助工程师高效完成复杂精细三维结构的建立与编辑,提高设计评估效率。
SonicMP支持灵活端口设置,方便用户提取所选端口频域S参数,Z参数等。用户可以自由定义分区,灵活控制观测点。
SonicMP具备多种二维、三维可视化选项,方便用户进行快速结果查看。支持多种分析显示。
SonicMP为辅助实际工程设计问题提供相应的特色功能。例如,增加电磁、热、应力等的约束条件设置,使得用户快速定位设计问题区域。整个工作流程可以根据工程师设计需求灵活调整。
联系我们,询问详情
邮箱:sales@detooltech.com
电话:0574-86873331

产品简介
SonicPower 是一款针对功率器件的电源可靠性仿真分析工具。帮助用户提取直流情况下, 金属连接间的点到点电阻(P2P)、电流密度(Current Density)、电压降(IRdrop)、电阻网络图( Rmap)以及器件导通电阻Rds(on)计算,模拟功率器件在工作状态下的实际情况,以此改善IC产品的可靠性,延长使用寿命。
统计Rds(on)分布,解析各层电阻贡献,助力设计优化。
可视化界面高亮显示电流密度过载区域,预警熔断、温升等热风险。
二维版图导入 + 三维结构渲染,内置器件智能识别,额外支持LDMOS、VDMOS。
自适应网格剖分技术,提升不规则边缘计算精度,规避尖角放电问题。
2.5D/3D混合算法,实现芯片与封装联合仿真,还原真实工作状态。
核心优势
1. 高速计算+精确求解

2. 混合自适应网格+沟道分解精确计算

3. 二维版图导入+三维结构渲染效果+芯片封装联合仿真

应用示例
1. 直观高效的版图分析
高效 RDSON、EM/IR-drop 仿真,模拟功率芯片实际工作情况
阈值筛选,快速定位EM热点;简洁易用的Rdson报告,快速优化设计
二维/三维渲染,直观清晰地分析垂直器件的电流走向

2. 封装建模+电感抽取
自带3D Wirebond 模型库,多种wirebond快速编辑和建模;典型SOT封装参数化自动建模
从DC到AC高精度求解,集成体网格和边界积分求解器
电感原理拓扑图建立,提取特征结构等效电感,优化设计

3. VDMOS建模仿真
竖直方向channel识别
split layer分层查看
后处理三维多层渲染

联系我们,询问详情
邮箱:sales@detooltech.com
电话:0574-86873331

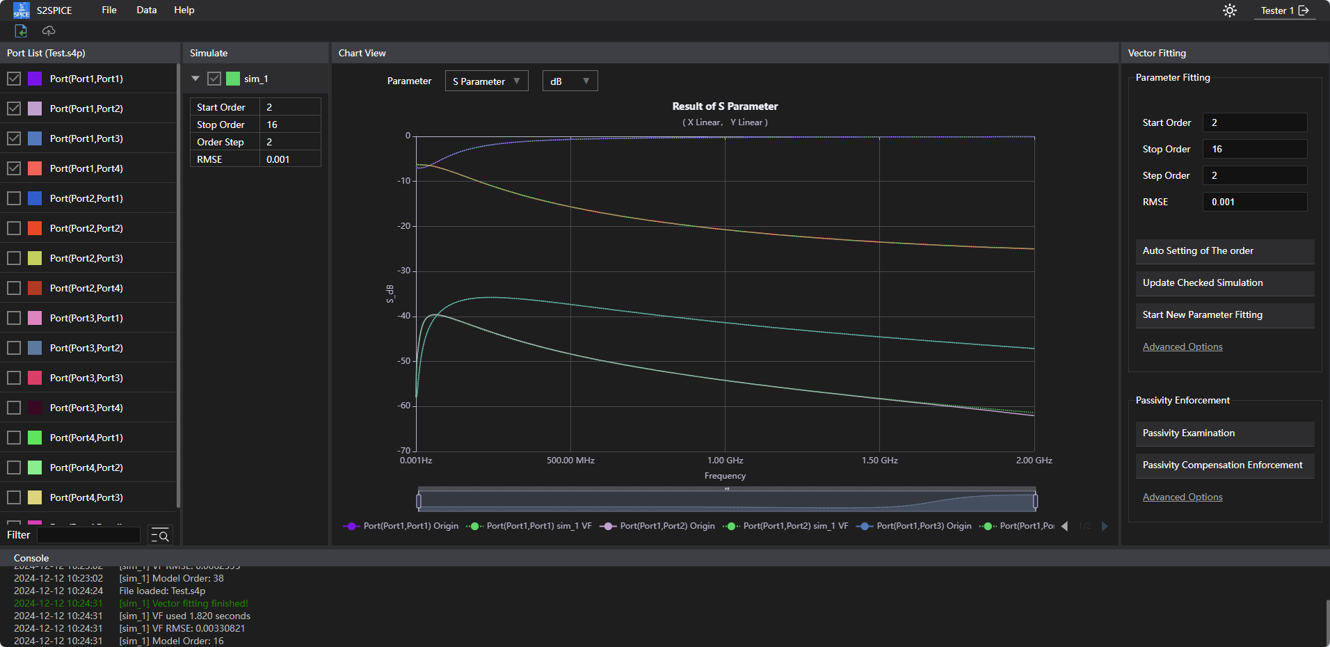
产品简介
S2SPICE可用于互连信号,电源网络等效电路提取,SPICE电路提取,可以给予设计人员仿真便利,节约大量时间。
软件优势
德图集成了多种数据前处理模式,包含删选频段,端口删减排序,频点删选,权重,DC Enforce 算法,短路检查等操作,一站式服务。
支持拟合前后的结果对比,导出,数据的提取,图形Marker数据点的对比等,200+端口数据的拟合处理。
支持输出HSpice,PSpice等主流模型及等效RLC电路。
集成了专门开发了对PDN结构的S参数可以抽取具体物理意义等效模型的算法;对PDN拟合后低频不精确的问题进行了精度加强。
1. 拟合前后曲线对比界面

2. 前处理以及数据检查

3. 生成SPICE文件

4. 拟合高级设置

5. 等效电路提取

典型应用
S2SPICE模块:主要应用于芯片封装的时域仿真参数抽取,同时包括SI及PI,具备将所抽取的频域S参数转换为等效电路的能力,生成设计人员可用于时域仿真的多种SPICE文件。
该软件集成了对于R map以及L map的显示,可以轻松知道每个端口处的电感的大小以及其影响,以及最大最小的R, L。
对于IC负载的电源端口来说,其相应的电感决定了PCB PDN对这个负载所能提供的最小阻抗的极限值,也就是决定了PCB层级下的PDN网络的有效性。
对于去耦电容端口来说,其对应的电感决定了这个去耦电容阻抗的大小,也就是决定了去耦电容的有效性。
联系我们,询问详情
邮箱:sales@detooltech.com
电话:0574-86873331

Product Introduction
S2SPICE can be used for interconnect signal and power network equivalent circuit extraction, SPICE circuit extraction, providing simulation convenience for designers and saving a lot of time.
Software Advantages
Detu integrates multiple data pre-processing modes, including frequency band selection, port reduction and sorting, frequency point selection, weighting, DC Enforce algorithm, short-circuit check, etc., offering one-stop service.
Supports comparison of results before and after fitting, export, data extraction, graphical Marker data point comparison, etc., and can handle fitting processing for 200+ port data.
Supports output of mainstream models such as HSpice, PSpice, and equivalent RLC circuits.
Integrates specially developed algorithms for extracting physically meaningful equivalent models from S-parameters of PDN structures; enhances accuracy for low-frequency inaccuracies after PDN fitting.
1. Curve Comparison Interface Before and After Fitting

2. Pre-processing and Data Check

3. Generate SPICE File

4. Advanced Fitting Settings

5. Equivalent Circuit Extraction

Typical Applications
S2SPICE Module: Mainly used for time-domain simulation parameter extraction of chip packaging, including SI and PI, with the ability to convert extracted frequency-domain S-parameters into equivalent circuits, generating various SPICE files for designers to use in time-domain simulations.
The software integrates the display of R map and L map, allowing easy identification of the inductance at each port and its impact, as well as the maximum and minimum R and L.
For IC load power ports, the corresponding inductance determines the minimum impedance limit that the PCB PDN can provide to this load, which in turn determines the effectiveness of the PDN network at the PCB level.
For decoupling capacitor ports, the corresponding inductance determines the impedance of the decoupling capacitor, which in turn determines the effectiveness of the decoupling capacitor.
Contact Us for More Details
Email: sales@detooltech.com
Phone: 0574-86873331

产品简介
为帮助工程师更加便捷快速地解决PI/SI时域仿真过程中使用S参数可能遇到的不收敛等问题并加速瞬态仿真运行时间,德图科技推出免费的S2SPICE网页版本,在不限频带、满足工程师基本需求的基础上,帮助工程师高效精确地将无源网络参数(S-parameter),转换为更适用于瞬态求解的SPICE等效电路模型,保障用户在SPICE兼容的电路仿真器中进行高效瞬态仿真准确性的同时,为用户提供一个无源紧凑的电路模型。
有助于电源网络的时域纹波噪声分析、信号通道的时域分析具备更加出色的收敛性以及更高的求解效率,帮助工程师在SPICE仿真环境中精确地模拟和分析电路行为。
Web端功能特色
1.用户注册登录后即可免费使用;
2.支持广泛的频率范围,对频带没有限制;
3.S参数支持到4端口,拟合阶数支持到100阶,满足用户基本需求;
4.提供直观的图形用户界面,用户可实时查看拟合效果;
5.从S参数快速精确地生成SPICE仿真器兼容的HSPICE模型;
6.集成多种数据前处理模式,一站式完成数据的处理和模型转换,包括以下功能:
Passivity/Reciprocity/Causality Check
Port Reduction(Open/Short/PortRef)
Port Reorder(端口重排序)
Port Renomalize(端口阻抗重归一化)
7.支持导出拟合后的.snp文件和HSPICE等效电路模型。
Web端优势
1. 跨平台兼容性:Web端使用便利,用户无需担心操作系统兼容问题,只要有浏览器和互联网连接,即可使用;
2. 随时随地访问:只需网络连接,用户可以从任何设备访问应用,提升便利性;
3. 低成本:用户不需要下载或安装软件,减少了本地存储空间和计算资源的占用;
4. 自动更新:开发者可以即时推送更新和修复错误,用户无需手动安装更新。
联系我们,询问详情
邮箱:sales@detooltech.com
电话:0574-86873331

Product Introduction
To help engineers more conveniently and quickly address issues such as non-convergence when using S-parameters in PI/SI time-domain simulations and to accelerate transient simulation runtime, Detu Technology has launched a free web version of S2SPICE. Without frequency band limitations and meeting the basic needs of engineers, it helps them efficiently and accurately convert passive network parameters (S-parameters) into SPICE equivalent circuit models more suitable for transient solutions. This ensures the accuracy of efficient transient simulations in SPICE-compatible circuit simulators while providing users with a passive compact circuit model.
It facilitates time-domain ripple noise analysis of power networks and time-domain analysis of signal channels with better convergence and higher solving efficiency, helping engineers accurately simulate and analyze circuit behavior in SPICE simulation environments.
Web Version Features
1. Free to use after user registration and login;
2. Supports a wide frequency range with no band limitations;
3. S-parameters support up to 4 ports, and fitting order supports up to 100 orders, meeting basic user needs;
4. Provides an intuitive graphical user interface, allowing users to view fitting results in real-time;
5. Quickly and accurately generates SPICE simulator-compatible HSPICE models from S-parameters;
6. Integrates multiple data pre-processing modes, offering one-stop data processing and model conversion, including the following functions:
Passivity/Reciprocity/Causality Check
Port Reduction (Open/Short/PortRef)
Port Reorder (Port Reordering)
Port Renormalize (Port Impedance Renormalization)
7. Supports exporting fitted .snp files and HSPICE equivalent circuit models.
Web Version Advantages
1. Cross-platform Compatibility: The web version is convenient to use, and users do not need to worry about operating system compatibility issues. As long as they have a browser and internet connection, they can use it;
2. Access Anytime, Anywhere: With just an internet connection, users can access the application from any device, enhancing convenience;
3. Low Cost: Users do not need to download or install software, reducing the occupation of local storage space and computing resources;
4. Automatic Updates: Developers can push updates and bug fixes instantly, and users do not need to manually install updates.
Contact Us for More Details
Email: sales@detooltech.com
Phone: 0574-86873331

方案描述
SonicPKG是一款针对封装的建模和仿真工具。后摩尔时代以2.5D/3D为代表的封装, 可以带来设计的便捷性和集成度。SonicPKG工具针对封装后道工序金属层和硅通孔(TSV)的2.5维/3维封装结构, 如芯片的厚道金属层(metal层)、2.5维的硅中介层(Si-Interposer)、再布线层(RDL)和三维的TSV, 进行电源完整性(IR drop、电流密度、功率密度等)和多物理场仿真(电-热-力)。
1.2.5D/3D网格混合算法
2.准确高效的仿真求解器
3.复杂结构导入和渲染能力
4.支持标准格式结构文件导入、批处理
软件特色
1.复杂结构导入和渲染能力
SonicPKG同时支持二维版图导入,三维结构渲染和前处理界面,便于用户在GUI中直观查看结构和追加设置端口,编辑。

2.2.5D/3D网格混合算法
封装: 多尺度结构,既有BEOL制程的金属线,也有ubump, C4bump, TSV等不规则结构,传统FEM四面体剖分会导致计算量巨大从而无法求解。
SonicPKG内置混合网格剖分算法,针对不同电路结构特性自适应剖分。对比传统方块网格法,三角形网格具有更高的精度;自适应网格加密技术可以提高剖分效率,降低复杂度。

3.电热耦合分析
如下案例,Interposer起到芯片和芯片/封装间的信息交换和电源传输的作用。SonicPKG根据连接线关系对net进行分组,并在这里筛选出主要的电源网络(橙色和深蓝色)。



以Interposer左侧的电路网络为例,当电流通过底层基板流入interposer向上给各chip供电时,在TSV和金属层上产生了比较大的电压降和热耗。

M1层各物理参数结果

典型应用
封装设计和优化、Interposer高宽带传输信道建模、2.5维/3维封装建模、设计和优化。
联系我们,询问详情
邮箱:sales@detooltech.com
电话:0574-86873331

产品简介
SonicPCB是一款PCB/封装 Pre-layout仿真分析工具,该工具可以根据传输线的几何信息和材料信息,计算传输线特性阻抗,提取S参数,RLGC矩阵等。针对PCB和封装设计,进行高效仿真。
基本功能
1. 阻抗计算
提供多种传输线结构,支持etch、多段mask厚度、多层介质、molding等精细工艺的设置,使传输线仿真更真实,特征阻抗计算更精确。

2. 扫频分析
通过扫频分析,提取传输线S参数、衰减、阻抗、RLGC等参数
支持建立材料库,可以添加或更改材料参数,并支持频变介质 和温变电导率导体

3. 灵敏度分析
通过分析扫描参数对阻抗或S参数的影响
筛选阻抗范围边界上的case,进行corner study
获取扫参case中损耗或串扰的worst case

4. 统计分析
通过设置传输线参数概率分布
模拟阻抗、S参数、RLGC等参数的概率分布
分析工艺偏差对传输线性能的影响

特色功能
1. 叠层
支持叠层文件导入与导出
支持叠层编辑
计算叠层特征阻抗

2. 多导体传输线计算
支持多导体传输线结构,可通过选择导体Signal/GND属性,支持GSGSG/SGS等结构的设置,便于工程师分析信号串扰

3. 支持粗糙度模型,Rz参数可转化Huray模型参数
支持设置铜箔表面粗糙度,可选择Hammerstad model(锯齿模型)和Huray model(雪球模型)
针对铜箔或PCB厂商,建立算法,可将常见的Rz参数转化为雪球模型所需的参数:radius以及surface ratio

联系我们,询问详情
邮箱:sales@detooltech.com
电话:0574-86873331

方案描述
SonicTDA是一款针对芯片测试数据分析的软件工具。该工具支持对市面上常见的芯片测试数据格式,如STDF、ATDF、CSV等进行统计分析,帮助用户快速了解芯片失效项、良率、测试结果的map分布等信息,用以帮助总结失效原因,提高芯片良率。
功能简述
SonicTDA具有对测试数据文件进行常用统计分析的能力,支持良率走势图、趋势图、直方图、箱线图、XY plot、柏拉图和wafer map等分析图表。 SonicTDA能够对文件数据进行筛选并分组展示;可以对文件进行合并、转化;可以将图表数据导出为CSV、PNG等格式。
特色功能
1.界面简洁,清晰的文件管理与分析图表管理。

2.支持定制格式解析,解析快速。

3.支持自定义测试项检查,方便用户快速筛选出失效项与失效情况。


产品简介
SonicADL是德图科技开发的一款用于Delta L 4.0的高速PCB产线批量测试工具,通过控制网络分析仪,脚 踏板发送测试指令,自动完成测试-计算-分析-存档的流程,可以有效帮助PCB工厂缩短Delta L测试分析 的时间,高效快速地进行大批量测试工作。
产品特点
1.支持Keysight、R&S、思仪等厂商的网络分析仪;
2.支持自动校准件(ECAL)和机械校准件;
3.支持1-4线(1、2、5、10英寸或其它组合)的Delta L计算;
4.支持频点、判断标准及层叠数量的自定义设置;
5.支持基于Eigen value的损耗计算方法,同时支持基于去嵌的损耗计算方法;
6.支持Intel标准拟合算法,同时具备德图拟合算法,大幅提高20GHz以上的拟合精度及批量拟合稳定性 (GRR公差 < 10% );
7.同时支持单端线和差分线的测试和质量分析(不确定度、极差、系统测试重复性);
8.简单易用,学习难度低,上手快;
9.分析档案格式可定制。
核心优势
1.自研高精度损耗拟合算法(拟合精度大幅优于Intel原始算法)

2.尖峰优化(在PCB设计导致传统测试及计算方法存在尖峰(如蜿蜒线)的情况下,大幅提高输出结果的稳定性与精度)

3.高稳定性及测试效率(大样本测试GRR公差< 10% @ 16GHz;测试效率最高可达250 pcs/hr)

联系我们,询问详情
邮箱:sales@detooltech.com
电话:0574-86873331
此工具是信号完整性和功率完整性应用的理想选择,主要有四个关键功能:分析、去嵌、材料特性分析和 VNA 控制等功能。它既可以直接安装在 VNA 上,也可以安装在远程控制 VNA 的电脑上。
此工具支持 2X Thru、1X-Reflect及其他传统去嵌技术,可用于提取高速互连建模所需的网络参数,如PCB线和通孔、连接器、集成电路封装和电缆等。还可以自动修正测试夹具和DUT之间的阻抗差。

此材料提取工具可从PCB线的 S 参数测量值中DK、DF、铜箔等效粗糙度。与之前的技术相比,这种方法更简单也更精确。

根据Intel Delta-L+方法,此解决方案可指导用户使用1L测量方法来进行大批量制造、2L测量方法来进行PCB质量验证、3L测量方法进行材料特征分析。

核心特性
1. 符合Intel 标准的DK、DF、铜箔等效粗糙度提取
2. 符合Intel EUL标准的PCB介质提取
联系我们,询问详情
邮箱:sales@detooltech.com
电话:0574-86873331
(Com PIM/HX Simulation System, CPSS)

产品背景
面向现代小型化微波互联器件系统的发展趋势与迫切需求,微波单元、器件与系统(传输线、滤波器、天线与收发系统等)的功率电流密度显著提升,在重量、体积与成本约束下,如何设计互连结构满足小信号信号完整性要求同时确保大功率高线性度充满挑战,而有效的仿真手段可显著提升大功率微波器件设计效率。
产品简介
Com PIM/HX Simulation System(CPSS)基于高频有限元仿真的成熟方案,创新性对网格独立定义非线性传输函数,在频域直接求解PIM/HX产物,避免了线性与非线性信号在时域共存带来的数值处理误差,也避免了时域/频域转换误差。
面向用户的特殊定制及经济性需求,CPSS可提供完整GUI版本(CPSS-G)、与通用电磁软件协同的仿真器版本(CPSS-S)及针对专门互联结构的APP版本(CPSS-A),针对复杂场景、复杂结构也可单独提供系统性仿真模拟测试解决方案。
产品特点
1.面针对实际微波互连结构的普遍尺寸、工艺偏差及非线性广泛分布不均匀特性,CPSS集成了Monte Carlo数值模拟仿真工具箱,可对仿真对象PIM产物关于仿真对象的离散性及其概念进行预测,从而预测指导良品率。
2.面向互连结构、工艺与制造因素带来的PIM差异,以及实际微波材料界面微观参数无法准确获取问题,为增强仿真模拟准确性,CPSS提供了基于研发团队十余年专有PIM/HX样本数据库用于定义特殊微波器件,与客户更新相关数据库。

联系我们,询问详情
邮箱:sales@detooltech.com
电话:0574-86873331

技术指标
1. 峰值电流30 A
2. 最大输出电压1100 V
3.最大输出功率30 kW
4.功放频响5 Hz~2 kHz
5.保护:过流、过压、短路、过温
6.功放故障记录、显示、上传与复位处理
设备简介
此设备可用于驱动高压压电陶瓷,输出电压最高可达1100 V,峰值电流为30 A,多台电源可组成多通道输出同时驱动多个高压压电陶瓷设备。驱动电源采用数字驱动的方式,响应快,灵活性高。具有实时监控电压、电流和温度参数的功能,稳定性和可靠性佳。
应用领域
可用于工业领域和科研领域的有源减振器和有源震动平台,还可用于其它高压压电陶瓷的工作领域。
规格
最大输出电压:1000 V 最大输出功率:30 kW 输入电压范围 :±10 V 最大输出电流:10 A 功放带宽(负载5uf):2 kHz 信噪比:-60 dB 保护:过流保护、短路保护、过压保护、过温保护
接口
功率输入:LEMO 功率输出:LEMO 模拟输入:BNC插座 通信接口220V电源:RS485国标
其他
工作温度范围:-45°C至45°C 质量:10 kg 尺寸:350 mm*480 mm*100 mm+金属把手
测试结果





联系我们,询问详情
邮箱:sales@detooltech.com
电话:0574-86873331


设备简介
针对Hx、Hy电磁分量设计了一款差分谐振式近场电磁扫描探头作为近场扫描系统的检测器件,用于噪声源的近场平面辐射分量检测。该探头采用差分谐振式场拾取结构,并运用阻抗失配原理实现带宽拓展。在针对GSM-850MHz设计的探头,得到其中心频点灵敏度不低于-30dB,有着近200MHz高于主流水平的工作带宽,并覆盖GSM-850、GSM-900频段。
规格
探头开口尺寸:2mm
探头3dB工作频率:0.73GHz ~ 0.98GHz
联系我们,询问详情
邮箱:sales@detooltech.com
电话:0574-86873331
(Hx/PIM Coex System, HPCS)

产品背景
现代无线通信频谱资源日趋珍贵,在各类型通信终端的高集成度小型化复杂传导辐射空间内,由于复杂电磁信号激励,各类型电子器件、结构、材料、工艺与制造的特殊性极容易导致非线性频谱杂散产物,落入发射及接收频段,导致通信效率显著下降,成为终端设计制造、通信运营、原材料供应的棘手问题。
产品简介
面向非线性频谱杂散问题严重、测试复杂问题, Hx/PIM Coex System(HPCS)运用了创新性的宽带多通道发射/合成方案,将单载波谐波与多载波互调测试集成,可实现谐波互调一站式同步测试,为产线/实验室提供准确的宽带杂散测试能力同时显著节约测试时间,成为通信终端及各类型元器件杂散问题设计、测试与质检的得力助手。
产品特点
针对复杂接触非线性场景的专门定制:
1.配合业界首次提出的全自动连续微压力加载系统(HPCS-P),可实现接触压力在静止加载测试过程保持恒定,同时压力动态加载分辨率小于0.001N/S,确保压力加载过程中接触界面状态连续可控。
2.针对具体测试应用场景可进行接触样品夹具定制(HPCS-F),准确模拟实际终端场景或专门实验室测试条件需求。

研发团队由大功率高动态微波非线性研究领域国家级青年人才、知名高校教授领衔,在非线性杂散测试、仿真、建模领域从事研究10年以上,与知名射频移动终端厂商长期合作,测试系统及解决方案已成为标准设备用于第一梯队终端厂商产线以及实验室测试。研发经验贯穿终端设计、应用、验证及原材料供应链的非线性杂散机制物理、测试、仿真全流程。
联系我们,询问详情
邮箱:sales@detooltech.com
电话:0574-86873331


产品简介
德图Sonic - SMaster是一款多功能S参数后处理的软件,包含S参数查看、对比,处理和分析;集成了用于信号和电源完整性特殊的S参数处理流程,针对信号以及电源完整性中常用的情况分析进行了简化操作,方便新人对S参数在信号及电源方面的分析;集成了用于阻抗连续性分析,差分,环路电感抽取等功能;针对不同的应用,从已有S参数中抽取有用的RLC电路等效信息;集成相关的兼容性测试,类似USB, PCIE, Target Impedance等。协助用户更加方便快捷地查看、对比和分析S参数,从而提升产品的整体性能。
特色功能
(1) S参数质量的报告的生成,针对信号,电源完整性的不同报告;
(2) 不同S参数的整合,单个S参数端口任意组合,多个S参数的任意链接,无需依赖大型EDA工具做仿真处理;
(3) 针对电源完整性分析,抽取环路电感,端口电感等;支持添加电容对PDN阻抗曲线进行优化;
(4) 针对DDR 串扰能量总和分析,可以轻松查看通道的串扰能量总和,帮助DDR解决串扰问题;
(5) 阻抗连续性分析,TDR和TDT等,快速定位阻抗非连续点;
(6) 多种针对通道S参数的内插外插方法,对通道分析更为友好;
(7) 集成高速信号Insertion Loss/inch分析,帮助制造产商快速评估生产质量;
(8) 支持眼图分析,快速评估通道的眼图效果,统计眼图,PDA眼图等;
(9) 支持Worst Pattern Generator,产生Worst 码型,减少仿真时间;
其他功能
(1) 支持不同S参数文件以及同一个S参数文件内部参数的S/Y/Z曲线对比;
(2) 支持S参数的检查,无源性,互易性,因果性;
(3) 支持Marker Line、Marker Point、Marker Legend等功能;
(4) 可以通过Matrix Element Plot来快速查看曲线;支持筛选查看Insertion Loss, Return Loss, Crosstalk,不同电源域的端口;
(5) 支持S参数的端口删减(Open/Short/Port Ref/Equal Potential),端口重排序,重归一化,重采样;
(6) 支持S参数转RLGC,以及传输函数的计算;
(7) 支持对S参数进行简单的表达式计算;
(8) 差分模式的S参数查看;
(9) 支持计算多种串扰指标(PSNEXT/PSFEXT/PSXT/ICR/ICN/ILD);
(10) 支持2x-thru去嵌方法;
多种S参数处理方法
简单的鼠标点击即可完成端口删减(Open,Short,PortRef,Equal Potential),重归一化,三性检查,重采样,差分设置查看。

串扰分析
支持计算多种串扰指标:PSNEXT/PSFEXT/PSXT/ICR/ICN/ILD。

TDR/TDT
TDR:当信号在传输路径中遇到阻抗变化时会发生反射,通过TDR可以查看阻抗的变化和变化点的位置。
TDT:信号在传输介质中的衰减和延迟可通过阶跃响应和脉冲响应进行分析。

PI Optimizer
对于电源网络而言,其经常需要大量的去耦电容来满足电压的IR-drop,因此此工具主要用于对于去耦电容的优化,包括:位置优化,数量优化等。可以实现多端口,多频带的同时优化;内置电容库支持,支持导入电容库;添加CPM和VRM模型。

Delta-L

2xThru 去嵌

联系我们,询问详情
邮箱:sales@detooltech.com
电话:0574-86873331
当前高速PCB板测试面临的挑战
1. PCB形状和大小不一;
2. PCB形式不一,存在单面板、双面板、和子母板;
3. 测试点方向多变;
4. 高频测试探头其探针较细,传统的材质制成的探针脆性强,易断。
PacketMicro的解决方案
1. 特制水平夹具系统和垂直夹具系统,适应各种形状和大小的PCB;
2. 多自由度探针台,测试无死角;
3. 探针位置调节精度高,操作简单,配合光学显微镜可实现对探针位置的精准调节;
4. 特殊合金制造的探头,不易折断。
联系我们,询问详情
邮箱:sales@detooltech.com
电话:0574-86873331

产品简介
SonicSI是一款针对高速互连系统的高速串行总线的全链路通道仿真平台,能够快速获得冲激响应、眼图、误码率、浴盆曲线等高速时域特性结果,协助工程师模拟信号在传输通道中的反射、衰减、失真等行为对信号完整性的影响,进而更好地评估高速串行链路(Serdes)的设计性能,可广泛应用于高速数字系统以及高速互连产品的设计开发。
软件优势
1. IBIS-AMI模型自动验证模块 :支持对用户所提供的AMI模型及多个通道进行模型自动化验证,输出验证报告,包括各种情况下的眼高眼宽等参数,用户只需导入模型,选择参数,该模块便可自动仿真输出报告。
2. Compliance Test Tool模块: 对输入的IBIS-AMI模型做兼容性测试,包括是否满足USB及PCIe的协议规定内容,生成针对协议相关的测试报告。
3. AMI Modeler模块 :支持生成AMI模型,包括TX,RX端的参数,可以为用户自动生成可调用的IBIS-AMI模型,也可以直接根据USB及PCIe协议生成所需的IBIS-AMI模型。
核心功能
1. 支持通道预处理,包含对S参数的端口进行前处理,内插,外插,通路检查、无源性和因果性的检查及迫近等;
2. 支持高速信道的自由建模仿真,数据传输链路系统设计及优化;
3. 支持伪随机信号生成,从PRBS3-PRBS31、NRZ、PAM3至PAM8;
4. 支持AMI模型的读取,也可一键生成AMI模型及模型验证;
5. 支持前馈均衡器(FFE)参数修改,以及根据USB,PCIe协议的参数设置修改,支持RX端的均衡器(CTLE / DFE)进行手动或者自适应调节,方便工程师针对不同的通道可以得到合适的均衡器参数;
6. 支持冲激响应、眼图、误码率、浴盆曲线等高速时域特性结果的同屏显示,以及眼高,眼宽等数据读取;
应用实例
1. 冲激响应、眼图、误码率、浴盆曲线等高速时域特性结果的同屏显示,以及眼高,眼宽等数据读取

应用场景及领域
消费级和工业级电子产品的高速串行总线,如PCIe、USB、Ethernet等…
数据中心的高速互连
智能手机、服务器、物联网、可穿戴设备、Wi-Fi路由器、智能汽车等
联系我们,询问详情
邮箱:sales@detooltech.com
电话:0574-86873331

TP250型精密支架
TP250精密支架结合了TP300的高精度XYZ轴调节和底部的磁力锁,以及TP150的长探针臂。TP250具有精度高,易操作性强等特点,可用于微波、晶圆和PCB测试。
XYZ 轴行程:16 mm,X轴和Y轴控制精度达到500 μm/圈 高度粗略调节:5mm/步(14级),分辨率: 5 μm 角度控制:±10°,2.5°/圈,0.025° 分辨率 长度:228 mm 宽度:68 mm 高度:108 mm 重量:1190 g 底座:可锁定磁性开关 探头适配器:可拆卸微探针和 单端和差分探针适配器 Y 轴控制:可订购左手或右手(面向 Y 轴时确定)

用于固定水平方向的PCB,可以精准调节探针位置。

水平立式双用探测台,可用于同时测试垂直装配的子母板。

立式双面探测台,可用于同时测试PCB的背面和正面。

PS800 探针台
PS800型探针台可用于在非常大的PCB上执行高精度微波和封装级测试。 该系统可以容纳宽度达50 cm的PCB尺寸,具有60 cm长的探针活动支架。
组件
TP250 精密支架 x2
PB100 用于固定精密支架的桥形底座 x2
PH100 电路板支架 x4



PS600 射频探针台
非常适合射频电路板开发中需要的精确 S 参数测量。 该探针台由两个单端 GHz S 探头、两个 TP250 探头支架、一个 TCS70 校准基板、一个 FP40 Flex 定位器、 一个 AM4113ZTL Dino-Lite 数字显微镜和四个 PH100 PCB 支架组成,工程师无需将同轴电缆焊接到被测电路板上即可完成射频测量。
PS600-S组件
TP250 精密探头支架 x2
SP-GR-2015xx 单端探头 x2
TCS70 基板
FP40-HDM1 柔性定位器(用于固定显微镜) x1
AM4113ZTL显微镜 x1
PH100 电路板支架 x4
PS600-D组件
TP250 精密探头支架 x2
DP-SS-2015xx 差分探头 x2
FP40-MA01 柔性定位器(用于固定显微镜)x1
AM4113ZTL显微镜 x1
PH100 电路板支架 x4

简介
Flex探针台是最灵活的台式测量系统,可搭配微探针和PacketMicro的差分探针和单端探针。它包括 TP250探针支架、FP160和FP40型显微镜支架、 PB100 桥式支架座、PCB 支架和显微镜。用户可以轻松配置Flex探针台,可以在几分钟内完成装配并开始进行对PCB的垂直和水平方向的测量。
主要优点
功能丰富:用于射频、SI 以及使用微探针和 R 探头进行探测的单一测试平台 配置灵活:无限制地重新配置各种尺寸和方向的 PCB 使用简单:通过可堆叠组件实现快速设置和轻松操作

显微镜
数字光学显微镜可以帮助工程师确保探针尖端与触点的良好接触。

PH100型PCB支架由一个磁性底座和扩展器组成。可调整扩展器的数量来控制高度,
直径: 1.2“/30 mm
高度(顶部,1 个扩展器,底部):48 mm
重量(顶部、1 个填充器、底部):210 g
支持的 PCB 厚度:高达 0.6“/15 mm
扩展器高度:10 mm
部件号:PH100

精密定位器
为了支持大型和小型PCB探测,使用PacketMicro的单端和差分探头进行高精度探测, 紧凑型TP150专为易用性和最高质量而设计
XYZ 轴行程:16 mm,500 μm/圈 (50 TPI) Θ 控制:±10°,2.5°/转和 0.025°/分辨率 长度:266 mm 宽度:76 mm 高度:155 mm 重量:2702 g 底座: 钢,带磁铁 探头支架:可拆卸和可逆 RF/TDR 探头支架

柔性支架(带臂的XYZ支架)
Flex 定位器是一款 3D(XYZ)探针支架,拥有一个灵活的铰接臂,可在快速地把探针移动到合适的位置。
臂长:200mm 接头数量:3个 探针方向:所有方向 探头适配器:金属支架,可用于直径高达 16 mm 的探头 XYZ 轴行程:12 mm,500 μm/圈 (50 TPI) 平面角θ控制:±7.5° 宽度:76 mm 高度:90 mm 底座长度:101 mm 重量:2.8 kg 底座: 钢,底部带磁铁

差分探针
坚固耐用的差分 20/35/40 GHz 探头 用于信号完整性测试。探针采用铍铜(BeCu)合金,非常适合在不平坦的表面(如焊球)上直接测量。
差分探针规格
带宽: 20 GHz
插入损耗:小于 3 dB
阻抗:100±3欧姆)
连接器类型:SMA 母座
尺寸:51 x 38 x 12 mm(2 x 1.5 x 0.5 英寸)
差分探针型号信息
DP-SS-201503 – 20 GHz,0.3 mm 间距
DP-SS-201504 – 20 GHz,0.4 mm 间距
DP-SS-201505 – 20 GHz,0.5 mm 间距
DP-SS-201508 – 20 GHz,0.8 mm 间距
DP-SS-201510 – 20 GHz,1.0 mm 间距
DP-SS-201512 – 20 GHz,1.2 mm 间距
DP-SS-201514 – 20 GHz,1.4 mm 间距
DP-SS-401503 – 40 GHz,0.3 mm 间距
DP-SS-401504 – 40 GHz,0.4 mm 间距
DP-SS-351505 – 35 GHz,0.5 mm 间距

参数校准基板
一种 S 参数校准基板,具有用于矢量网络分析仪的短、开路和标准负载(25 欧,50 欧,100 欧)。
基材:抛光氧化铝 阻抗:开路、短路、通路、25 Ω标准阻抗、50 Ω标准阻抗、100 Ω标准阻抗 触点材料:金 精度:25Ω<0.5%,50 Ω <0.5%,100 Ω <1% 引脚间距:0.2 mm 至 1.0 mm 频率:DC-30 GHz 部件号: TCS70

单端探针
测试频率高达 20 GHz,专为射频、电源完整性和信号完整性测试而设计。 其坚固的铍铜 (BeCu) 尖端非常适合直接探测不平坦的表面,如焊盘和电路元件。 这是对脆弱的微探针的一大改进。
带宽
DC-30 GHz
插入损耗:小于 3 dB
阻抗:50±2欧姆
连接器类型:SMA 母头
尺寸:38 x 20 x 12 mm(1.5 x 0.8 x 0.5 英寸)
单端探针型号信息
SP-GR-3015025 – 30 GHz,0.25 mm 间距
SP-GR-301504 – 30 GHz,0.4 mm 间距
SP-GR-301505 – 30 GHz,0.5 mm 间距
SP-GR-2015025 – 20 GHz,0.25 mm 间距
SP-GR-201504 – 20 GHz,0.4 mm 间距
SP-GR-201505 – 20 GHz,0.5 mm 间距
SP-GR-181508 – 18 GHz,0.8 mm 间距
SP-GR-181510 – 18 GHz,1.0 mm 间距
SP-GR-161512 – 16 GHz,1.2 mm 间距
SP-GR-161514 – 16 GHz,1.4 mm 间距
SP-GR-161516 – 16 GHz,1.6 mm 间距

柔性定位器(带臂的XY定位器)
Flex 定位器 FP80 是一款多功能、低成本的定位器,用于固定各种测试探头,尤其是广泛使用的示波器探头。 首先使用关节臂进行粗略定位,然后使用XY载物台和Z轴探头力旋钮控制微调, 可以通过可靠的探头接触进行良好的测试测量。
关节臂:3 个链节和 3 个关节,由单个拇指旋钮控制 臂长:271 mm XY 轴级调节: ± 8 mm 带磁性开关的底座:65 mm 长 x 60 mm 高 x 70 mm 宽(2.5“ 长 x 2.3” 高 x 2.8“ 宽) 底座重量:1.6 kg 底板尺寸:120 mm x 90 mm x 16 mm(4.7 英寸长 x 3.5 英寸高 x 0.6 英寸宽) 底板重量:1.2 kg 通用适配器开口:4-16 mm 部件号:FP80

带通用适配器的低成本柔性定位器
为了支持大量示波器和数字显微镜用户使用多功能柔性支架而无需xyz载物台,紧凑型FP40专为易用性和最高质量而设计。
关节臂:3 个链节和 3 个关节,由单个拇指旋钮控制
臂长:300 mm/12 英寸
底座:长 65 mm x 高 x 高 60 mm x 宽 70 mm(长 2.5“ x 高 2.3” x 宽 2.8“)
重量:1.3 kg
部件号: FP40-HDM1, FP40-UA16
金属底板
尺寸:120 mm 长 x 90 mm 高 x 10 mm 宽(4“ 长 x 2.2” 高 x 2“ 宽)
重量:0.8 kg

VPH100可用于垂直固定印刷电路板 (PCB),适用于双面测试应用。具有快拆功能,允许用户轻松地从支架上安装和拆卸PCB。 通过调节旋钮,底部固定装置可以上下移动,步进1 cm,行程9 cm,用来将PCB设置在适当的高度,便于测试。VPH80是VPH100的缩小版。
VPH100-10 规格
尺寸:宽 x 高 x 深 40 x 40 x 10 cm
重量:7.9 kg
底座: 钢,底部带磁铁
印刷电路板高度 - 4.6 cm至 25 cm
印刷电路板宽度 – 无限制
VPH80 规格
尺寸:宽 x 高 x 深 30 x 32 x 10 cm
重量:5.2 kg
底座: 钢,底部带磁铁
印刷电路板/模块高度 - 2.5 cm 至 19 cm/1“至 7.5”
印刷电路板/模块宽度 - 2.3 cm至 15.5 cm
VPH100-18 规格
尺寸:宽 x 高 x 深 40 x 60 x 10 cm
重量:8.3 kg
底座: 钢,底部带磁铁
印刷电路板高度 - 5.1 cm至 46 cm
印刷电路板宽度 – 无限制